CONSTRUCTION DATA ANALYTICS SOFTWARE
Project Analytics + Reporting
Collect, analyze, and monitor data to reveal critical insights, reduce risk, and improve construction project outcomes. ALICE offers advanced data analytics for construction - designed to track the information that matters most to your team.
.png)
PROJECT OVERVIEW
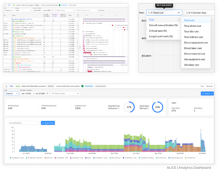
Streamline construction project reporting
ALICE’s easy-to-use dashboard provides simplified access to comprehensive reporting and real-time data - so you gain a clear view into project progression. With ALICE you'll find it easy to:
+ Consolidate scheduling
+ Analyze and track resource allocation
+ Maintain oversight of financial thresholds
+ Review project constraints


REPORTING + COLLABORATION
Transform construction project data into actionable results
Our comprehensive construction project data analytics and reporting capabilities allow users to transform project data into actionable results. ALICE's generative construction software provides helpful construction data analytics which reveal deep insight into project performance - so you can build a better future.
Our easy-to-use features for construction project analytics include:
+ Simplified, real-time reporting
+ Multi-level user access with shareable, read-only views
+ Reports exportable to P6, 4D Flipbook and more
“ALICE was instrumental during pre-construction for Ko'ula tower, helping us to identify the most efficient schedule for the project. But in construction, circumstances inevitably shift during a build. With ALICE, we have the confidence that we can tune our schedule on the fly and manage the unexpected without jeopardizing our schedule and cost targets.”
James Abeshima, Project Director
CASE STUDY
Build Group Partners with ALICE Technologies
With ALICE, Build Group created an improved production schedule that enabled the company to save several weeks and millions of dollars in its development of the 5M Project.
“ALICE challenged what we thought was a solid construction schedule. ALICE beat our original plan in an afternoon -- and then helped us to find a much more efficient path.”
Mike MacBean - Project Director, Key Accounts
Optimize every construction phase with ALICE
ALICE gives you new planning and construction super powers
Resources that help you evaluate the best
construction data analytics software
Construction Schedule Delay Analysis Methods & Time Impact
Find out how to analyze construction delays. ALICE can help.
What Are The Best Delay Analysis Methods in Construction Project Schedules?
Analyzing construction delays can be a money saver. Learn more.
Construction Project Data Analytics & Reporting Software
Frequently Asked Questions
-
Construction data analytics is the process through which project data is collected and analyzed, allowing general contractors to uncover critical insights necessary to make informed decisions during each phase of the construction project.
-
ALICE’s construction data analytics features allow GCs to mitigate risk and ensure the best possible outcomes for their construction projects. With efficient reporting and real-time data, construction teams get increased visibility into the most valuable metrics to ensure project progression and success.
-
Construction analytics software is essential for modern project management because it:
-
Improves efficiency: Enables smarter planning and resource utilization.
-
Reduces risk: Identifies potential delays and risks before they escalate.
-
Supports transparency: Keeps all stakeholders informed with clear, data-backed reports.
-
Drives better outcomes: Ensures projects are delivered on time and within budget.
-
Adapts to changes: Helps teams adjust quickly to unforeseen circumstances with data-driven solutions.
-
-
ALICE’s construction analytics is designed for a wide range of professionals, including project managers, construction planners, schedulers, executives, owners and project stakeholders.
-
Construction data analytics and reporting turn raw project data into actionable insights. By analyzing patterns and trends, project teams can optimize resource allocation, predict potential risks, and improve project timelines, ultimately enhancing decision-making and project outcomes.
-
ALICE construction analytics software offers a suite of powerful features, including:
- Comprehensive Reporting: Real-time insights into schedules, resources, and constraints.
- Generative Simulation: AI-driven scenario planning to optimize project schedules.
- Collaborative Tools: Exportable reports and shared views for better stakeholder alignment.
These features enable teams to stay informed and adaptable throughout the project lifecycle.
-
ALICE helps construction teams digitize and analyze project data to unlock schedule optimization and resource allocation efficiencies. Its advanced algorithms identify potential risks, highlight opportunities for improvement, and simulate alternate scenarios to ensure the best project outcomes.
-
By leveraging ALICE’s cutting-edge tools for construction data analytics and reporting, you can achieve:
- Reduced Project Duration: Cut completion timelines by up to 17%.
- Cost Savings: Save up to 14% on labor and 12% on equipment costs.
- Enhanced Predictability: Deliver projects on time and within budget, improving client satisfaction.
Trusted by leading project owners, contractors and consultants worldwide